Vài hôm trước, chúng tôi đã đăng tải bài viết “Trải nghiệm OPPO Reno4 Pro: Mọi thứ hoàn hảo đến từng chi tiết”. Nếu có đọc, ắt bạn cũng nhận thấy sức hút mãnh liệt ở chiếc smartphone này. Thế nhưng điều thú vị vẫn chưa dừng lại, bởi hôm nay bạn sẽ được hiểu kỹ hơn về khả năng chơi game trên OPPO Reno4 Pro. Vậy không chờ đợi lâu nữa, chúng ta cùng đi khám phá ngay nào!
Khả năng chơi game trên OPPO Reno4 Pro
Trước khi tìm hiểu về khả năng chơi game trên OPPO Reno4 Pro, chúng ta cùng điểm lại những cải tiến hấp dẫn ở phiên bản này nhé.
Cụ thể, màn hình OPPO Reno4 Pro được trang bị tần số quét lên đến 90Hz cho hình ảnh hiển thị chân thực và sắc nét, các thao tác vuốt chạm cũng trở nên mượt mà hơn. Ngoài ra, nhờ màn hình tần số quét cao còn giúp cho người dùng giải trí lâu mà không bị mỏi mắt do bị thiếu hụt khung hình.

Tuy nhiên, có một sự “buồn nhẹ” là ở các thiết bị tầm trung có màn hình tần số quét cao là các game hỗ trợ tần số quét cao vẫn chưa nhiều. Ngoài ra, vì chỉ được trang bị cấu hình tầm trung nên việc kéo cấu hình các game hạng nặng như đua xe, bắn súng lên mức 90fps thì vẫn còn khó khăn. Thế nhưng, so với màn hình tần số quét 60Hz thì màn hình 90Hz của Reno4 Pro vẫn mang lại sự trải nghiệm tuyệt vời hơn nhé.
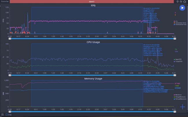
Chơi game Liên Quân Mobile trên OPPO Reno4 Pro
Thử thách chơi game trên OPPO Reno4 Pro, chắc chắn không thể bỏ qua tựa game Liên Quân Mobile quen thuộc này. Mặc dù game ở mức trung bình nhưng qua nhiều bản cập nhật cũng như sự thay đổi về bản đồ, chế độ chơi, game cũng có những yêu cầu nhất định về mặt cấu hình để có thể đảm bảo cho game thủ sẵn sàng chiến game.

OPPO Reno4 Pro khi được thiết lập ở mức cao nhất với độ phân giải HD siêu cao và chất lượng hình ảnh tốt thì có mức FPS đạt là 60.

Trong quá trình chơi game, chúng tôi ghi nhận cho dù ở trong hoàn cảnh nào như combat lớn hay xả nhiều skill thì FPS vẫn luôn ổn định từ 60-61. Sau khi chiến game được 10 phút thì mức FPS trung bình ghi được là 60.3, đây là mức lý tưởng để mọi game thủ có thể trải nghiệm tựa game này.
Nhưng suy cho cùng đây vẫn là một game không quá nặng so với con chip Qualcomm chuyên để chơi game.

Bên cạnh đó, màn hình lớn có chất lượng hiển thị tốt và con chip Snapdragon 720G sẽ mang lại trải nghiệm hình ảnh sống động và hấp dẫn hơn.
Đối với chơi game PUBG Mobile thì sao?
Đối với chơi game PUBG Mobile thì OPPO Reno4 Pro được thiết lập mặc định và đạt mức 40 FPS tương đối ổn định. Ngoài ra chúng tôi còn dùng GFX Tools để ép máy chạy ở thiết lập 60 FPS và mức đồ họa mượt cùng chế độ bật khử răng cưa.

Nếu ở thiết lập này thì game PUBG Mobile cho mức khá ổn định 60 FPS với hầu hết mọi thao tác. Chỉ ngoại trừ một số tình huống như chạy xe nhanh, nhảy dù, combat sau phút 20 thì sẽ xảy ra hiện tượng drop vào khoảng 56 FPS – 57 FPS, nhưng vẫn có ít lần xảy ra mức 49 và không thấp hơn. Dù không được mượt mà như ở game Liên Quân nhưng với mức trên thì vẫn chấp nhận được để chiến game PUBG ở mức lâu dài.

Mặc dù Reno4 Pro được trang bị một loa dưới đáy máy nhưng có âm lượng lớn và các dải được tách bạch rõ ràng, đến mức có thể nghe rõ được cả tiếng chân. Ngoài ra, với thân máy mỏng nhẹ và được bo cong giúp bạn khi chơi game lâu cũng không cảm thấy mỏi tay.

Game COD: MOBILE trên Reno4 Pro
Tựa game COD: MOBILE của Tencent kết hợp với Activision là một bom tấn FPS thật thụ. Cùng với con chip 720G giúp game thủ có thể trải nghiệm một cách mượt mà ở mức 60 FPS.

Khi chơi game này khoảng 40 phút liên tục thì OPPO Reno4 Pro có vẻ ấm lên cùng với mức độ ổn định cũng không được tốt như ban đầu, nhưng phần lớn với các pha bắn súng, di chuyển hay nhắm đều đạt mức 60 FPS.

Chỉ ngoại trừ các cảnh game là hiệu ứng cháy nổ nặng khi ném lựu đạn hay cảnh máy bay trên không thì máy bị drop khoảng 5x FPS.

Kết luận
Sau khi thử nghiệm chơi game trên OPPO Reno4 Pro có điểm mạnh là màn hình tần số quét cao 90Hz, chip Snapdragon 720G thì đây lại không phải là chiếc smartphone gaming. Phiên bản chỉ chiến tốt ở các tựa game thông thường cùng với camera và màn hình xuất sắc. Hội tụ những yếu tố đó, chắc chắn chiếc máy này sinh ra là để dành cho mọi người, mọi nhà. Vậy bạn hãy trải nghiệm ngay hôm nay để có cái nhìn khách quan nhé!
BÀI VIẾT LIÊN QUAN
Email của bạn sẽ không được hiển thị công khai. Các trường bắt buộc được đánh dấu *
Tạo bình luận mới